简介:
物联网管理系统源码 号卡智能管理平台 轻量级物联网综合业务支撑平台
基于 SpringBoot、Vue、Mybatis、RabbitMq、Mysql、Redis 等开发的轻量级的物联网综合业务支撑平台。支持物联网卡、物联网模组、卡+模组融合管理。提供状态、资费、客户、进销存、合同、订单、续费、充值、诊断、账单等功能。
平台可同时接入中国移动、中国电信、中国联通、第三方物联网卡进行统一管理。逐步完善平台,助您快速接入物联网,让万物互联更简单。
图片:






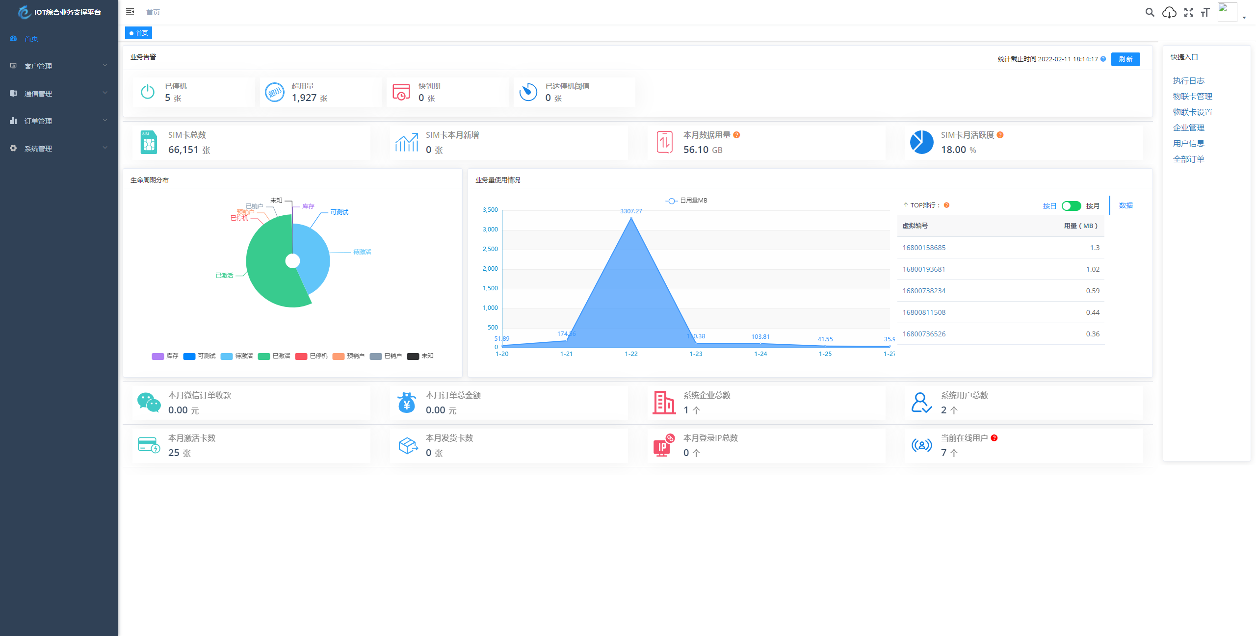
简介:
物联网管理系统源码 号卡智能管理平台 轻量级物联网综合业务支撑平台
基于 SpringBoot、Vue、Mybatis、RabbitMq、Mysql、Redis 等开发的轻量级的物联网综合业务支撑平台。支持物联网卡、物联网模组、卡+模组融合管理。提供状态、资费、客户、进销存、合同、订单、续费、充值、诊断、账单等功能。
平台可同时接入中国移动、中国电信、中国联通、第三方物联网卡进行统一管理。逐步完善平台,助您快速接入物联网,让万物互联更简单。
图片:





旅游旅行社旅游攻略html模板,可用浏览器翻译成中文。 本文标签: ...
建筑工程房屋修补企业html网站模板,可用浏览器翻译成中文。 本文标签: ...
这是一款专为护肤品和化妆品品牌设计的HTML模板,它采用了粉色主题的设计风格,突出了女性的...
游戏电子竞技行业html5网站模板,可用浏览器翻译成中文。 本文标签: ...
这是一款个人简历类HTML5模板,该模板包含多种页面模板,如个人简介、工作经历、教育背景、...
这是一款专为医院、护理和体检机构设计的HTML模板,它采用了白色简洁的设计风格,突出了医疗...
这是一款专为婚纱摄影和婚礼策划公司设计的HTML模板,它采用了粉色浪漫的外观设计,完美贴合...
这是一款专为在线教育培训机构设计的HTML模板,它采用了蓝色主题色,页面简洁明了,突出了教...